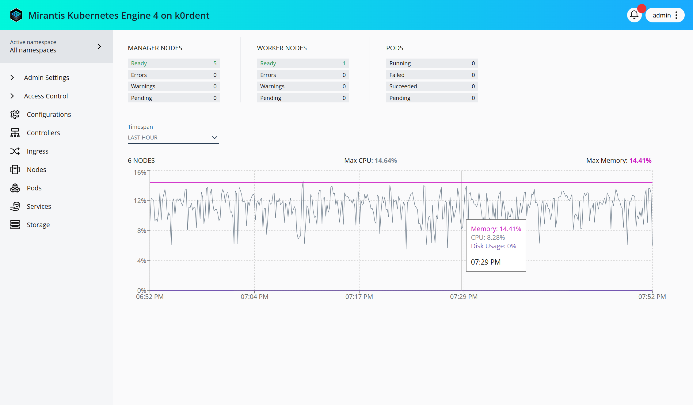
MKE 4k Dashboard#
The MKE 4k Dashboard add-on provides a web UI that you can use to manage Kubernetes resources:

To access the MKE 4k Dashboard, which is enabled by default, navigate to the address of the load balancer endpoint from a freshly installed cluster.
Important
Verify that the external address for MKE 4k is set in the
apiServer.externalAddress field of the mke4.yaml configuration file. The
external address is the domain name of the load balancer configured as
described in System Requirements: Load
balancer .